Skip to main content

Check out Port for yourselfย 

Ensure production readiness

This guide will walk you through configuring production readiness standards for your services.
You'll learn how to track metrics like on-call coverage and code ownership, and integrate them with your deployment process.


๐ŸŽฌ If you would like to follow along to a video that implements this guide, check out this one by @TeKanAid ๐ŸŽฌ



Common use casesโ€‹

  • Platform engineers will be able to define clear policies for services, and automatically pass/fail releases accordingly.
  • Developers will be able to easily see which policies are not met, and what they need to fix.
  • R&D managers will have a bird's-eye view of service health and compliance.

Prerequisitesโ€‹

  • This guide assumes you have a Port account and that you have finished the onboarding process. We will use the service blueprint that was created during the onboarding process.
  • The Git Integration that is relevant for you needs to be installed.
  • The PagerDuty integration needs to be installed.

Set up data modelโ€‹

When you install the PagerDuty and Git integration, Port will automatically add the following properties to your service blueprint:

  • pagerduty_oncall: Shows the current on-call for the service (from PagerDuty)
  • require_code_owner_review: Indicates if code owner review is required (from Git)

We'll use these properties in our metrics to track production readiness standards.

Configure PagerDuty service mappingโ€‹

To ensure your PagerDuty services are correctly mapped to your Port services, you'll need to configure the mapping in your PagerDuty integration. This will allow Port to automatically discover and relate PagerDuty services to your existing service entities.

  1. Go to your data sources page and click on your PagerDuty integration



  2. Add the following mapping configuration:

    - kind: services
    selector:
    query: "true"
    port:
    entity:
    mappings:
    identifier: .name | gsub("[^a-zA-Z0-9@_.:/=-]"; "-") | tostring
    title: .name
    blueprint: '"service"'
    properties: {}
    relations:
    pager_duty_service: .id

Update your existing service's scorecardโ€‹

Now let's use the mirror properties created from the pagerduty and git installations to set standards for our services. Say we want to ensure each service meets our new requirements, with different levels of importance. Our Service blueprint already has a scorecard called Production readiness, with three rules.

Let's add our metrics to it:

  • Bronze - each service must have a Readme
  • Silver - each service must have code owner reviews enabled
  • Gold - each service must have an on-call defined

Now let's implement it:

  1. Go to your Builder, choose the Service blueprint, click on Scorecards, then click our existing Production readiness scorecard:



  2. Replace the content with this, then click Save:

    Scorecard schema (click to expand)
    {
    "identifier": "ProductionReadiness",
    "title": "Production Readiness",
    "rules": [
    {
    "identifier": "hasReadme",
    "description": "Checks if the service has a readme file in the repository",
    "title": "Has a readme",
    "level": "Bronze",
    "query": {
    "combinator": "and",
    "conditions": [
    {
    "operator": "isNotEmpty",
    "property": "readme"
    }
    ]
    }
    },
    {
    "identifier": "fressnessUnderYear",
    "description": "Checks that the last PR merged is less than a year ago",
    "title": "Freshness < year",
    "level": "B",
    "query": {
    "combinator": "and",
    "conditions": [
    {
    "operator": "<",
    "property": "freshness",
    "value": 366
    }
    ]
    }
    },
    {
    "identifier": "fressnessUnder90",
    "description": "Checks that the last PR merged is less than 90 days ago",
    "title": "Freshness < 90 days",
    "level": "B",
    "query": {
    "combinator": "and",
    "conditions": [
    {
    "operator": "<",
    "property": "freshness",
    "value": 90
    }
    ]
    }
    },
    {
    "identifier": "fressnessUnder30",
    "description": "Checks that the last PR merged is less than 30 days ago",
    "title": "Freshness < 30 days",
    "level": "A",
    "query": {
    "combinator": "and",
    "conditions": [
    {
    "operator": "<",
    "property": "freshness",
    "value": 30
    }
    ]
    }
    },
    {
    "identifier": "branchProtection",
    "description": "Checks if the repository have required approvals",
    "title": "Branch protection set",
    "level": "B",
    "query": {
    "combinator": "and",
    "conditions": [
    {
    "operator": ">",
    "property": "required_approvals_for_pr",
    "value": 0
    }
    ]
    }
    },
    {
    "identifier": "ownerProtection",
    "description": "Checks if the repository have required approval from code owners",
    "title": "Branch protection set",
    "level": "A",
    "query": {
    "combinator": "and",
    "conditions": [
    {
    "operator": "=",
    "property": "require_code_owner_review",
    "value": "true"
    }
    ]
    }
    },
    {
    "identifier": "hasTeam",
    "description": "Checks if the service has a team that owns it (according to the \"Team\" property of the service)",
    "title": "Has a Team",
    "level": "Gold",
    "query": {
    "combinator": "and",
    "conditions": [
    {
    "operator": "isNotEmpty",
    "property": "$team"
    }
    ]
    }
    },
    {
    "identifier": "hasOncall",
    "title": "Has On-call",
    "level": "Gold",
    "query": {
    "combinator": "and",
    "conditions": [
    {
    "operator": "isNotEmpty",
    "property": "pagerduty_oncall"
    }
    ]
    }
    }
    ]
    }
  3. Now go to your Catalog and click on any of your services.

  4. Click on the Scorecards tab and you will see the score of the service, with details of which checks passed/failed:

Visualizationโ€‹

By leveraging Port's dashboards, you can create custom views to track your production readiness metrics and monitor your services' compliance over time.

Dashboard setupโ€‹

  1. Go to your software catalog.

  2. Click on the + New button in the left sidebar.

  3. Select New dashboard.

  4. Name the dashboard Production Readiness Metrics.

  5. Choose an icon (optional).

  6. Click on Create.

Add widgetsโ€‹

In your new dashboard, create the following widgets:

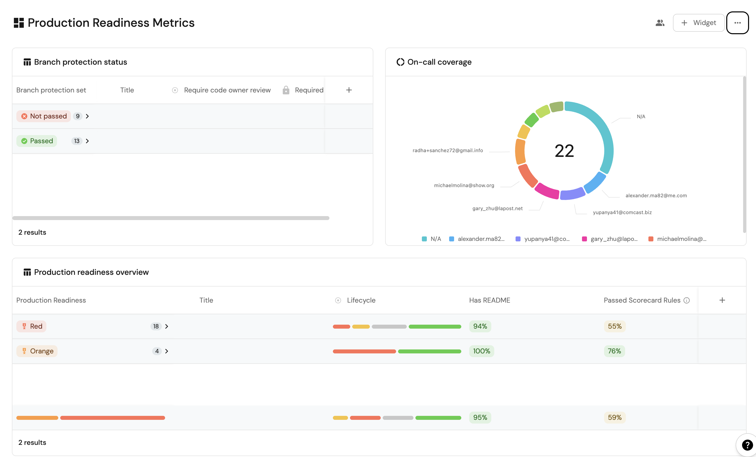
Production readiness overview (click to expand)
  1. Click + Widget and select Table.

  2. Type Production readiness overview in the Title field.

  3. Choose an icon (optional).

  4. Choose Service as the Blueprint.

  5. Click on Save.

  6. Click on the ... on the widget and select Customize table.

  7. Click on the Group by any Column icon and select Production Readiness.

  8. Click on Manage properties and add the following:

    • Title
    • Lifecycle
    • Passed scorecard rule
    • Has a readme
  9. Click on the Save icon.

On-call coverage (click to expand)
  1. Click + Widget and select Pie Chart.

  2. Type On-call coverage in the Title field.

  3. Choose an icon (optional).

  4. Choose Service as the Blueprint.

  5. Choose Pagerduty On-call as the Breakdown by property.

  6. Click on Save.

Branch protection status (click to expand)
  1. Click + Widget and select Table.

  2. Type Branch protection status in the Title field.

  3. Choose an icon (optional).

  4. Choose Service as the Blueprint.

  5. Click on Save.

  6. Click on the ... on the widget and select Customize table.

  7. Click on the Group by any Column icon and select Branch Protection Status.

  8. Click on Manage properties and add the following:

    • Title
    • Required Approvals (required_approvals_for_pr)
    • Code Owner Review Required (require_code_owner_review)
  9. Click on the Save icon.

These widgets will give you a comprehensive view of your services' production readiness status, making it easy to identify areas that need attention.

Possible daily routine integrationsโ€‹

  • Use Port's API to check for scorecard compliance from your CI and pass/fail it accordingly.
  • Notify periodically via Slack about services that fail gold/silver/bronze validations.
  • Send a weekly/monthly report for managers showing the number of services that do not meet specific standards.

Conclusionโ€‹

Production readiness is something that needs to be monitored and handled constantly. In a microservice-heavy environment, things like codeowners and on-call management are critical.
With Port, standards are easy to set-up, prioritize and track. Using Port's API, you can also create/get/modify your scorecards from anywhere, allowing seamless integration with other platforms and services in your environment.

More relevant guides and examples: